Olesch

Musik · Cyber Security · grandMA3 Lichtsteuerung Projekte & Experimente aus Leidenschaft – Schweiz

grandMA3

Kleine Lichtshows, Erstellung von komplexen Sequenzen, Macros & Timecode-Shows mit grandMA3 onPC & Command Wing.

Mehr erfahren

Netzwerk

Segmentiertes UniFi Netzwerk, VLAN-Architektur, stabiler Gastzugang & Performance-Optimierung.

Mehr erfahren

Cyber Security

Sophos Firewall & Wazuh SIEM für zentralisierte Sicherheit, Log-Monitoring und Event-Korrelation.

Mehr erfahren

grandMA3 Lichtsteuerung

Die grandMA3-Serie von MA Lighting ist die neueste Generation professioneller Lichtsteuerpulte und eröffnet völlig neue Möglichkeiten für Shows und Events jeder Grösse. Sie kombiniert eine leistungsstarke Verarbeitung von Lichteffekten, eine intuitive Benutzeroberfläche und flexible Systemarchitektur, sodass selbst komplexe Licht-Installationen einfach gesteuert werden können. Vom kleinen Club-Setup über grosse Konzerttourneen bis hin zu Broadcast-Produktionen weltweit gilt grandMA3 als Standard für kreative, präzise und zuverlässige Lichtkontrolle.

Mein Weg mit grandMA3

Was 2014 als Kindheitstraum begann, erfüllte ich mir im Herbst 2024. Eigene Hardware von MA-Lighting. Ich verwende den grandMA3 Command Wing hauptsächlich um privat Zuhause einige Lichtstimmungen zu erstellen und zu lernen. Zum Beispiel wenn ich Musik höre oder ein Instrument übe. Gerade wenn man nach langem Tüfteln passende Lichtstimmungen erstellen kann, macht das Üben nochmal so viel Spass. Bisher durfte ich grandMA3 Operators bei einigen Konzerten über die Schulter schauen, sogar selbst einige Male live übernehmen und viel dazulernen. Ende 2025 wollte ich es dann nochmals wissen. Da mich Netzwerke und IT immer mehr interessieren, kaufte ich mir einen sACN Network Adapter. Dieser erlaubt mir nun, im gesamten Hausnetzwerk, über LAN Anschluss ein Lichtsignal zu empfangen und meine Scheinwerfer überall anzuschliessen. Vielleicht bin ich bald mal auch so weit, dass ich selbst bei kleinen Konzerten hinter meinem eigenen Lichtpult stehe.

Netzwerk

Moderne Netzwerke verbinden heute Menschen, Geräte und Dienste zuverlässig und sicher – ob zuhause, im Büro oder an mehreren Standorten gleichzeitig. Sie arbeiten oft in klar getrennten Bereichen (VLANs) und nutzen intelligente Priorisierung (QoS), damit wichtige Anwendungen immer schnell und stabil laufen. Plattformen wie UniFi von Ubiquiti machen es möglich, Netzwerke zentral zu verwalten, flexibel zu erweitern und gleichzeitig Sicherheitsfunktionen wie Gastzugang, Intrusion Prevention oder Traffic-Monitoring zu integrieren – alles, um Daten und Geräte effizient und geschützt zu vernetzen.

Meine Erfahrung & Umsetzung

Mit UniFi von Ubiquiti setze ich auf eine Lösung, die leistungsstark ist und sich trotzdem zentral und übersichtlich verwalten lässt. Egal ob kleines Büro oder komplexere Umgebung mit vielen Geräten: Das Netzwerk bleibt stabil, schnell und kontrollierbar. Moderne WLAN-Standards sorgen für hohe Geschwindigkeit, während intelligente Schutzmechanismen im Hintergrund verdächtige Aktivitäten erkennen und blockieren. Auch wenn ich mir am Anfang versehentlich einen Loop gesteckt habe und weitere Fehler in Kauf nehmen musste, so lerne ich jeden Tag ein kleines Stück mehr dazu. Mit dem Lichtnetzwerk Adapter hat dies sogar noch etwas Kreatives, was ich sehr toll finde.

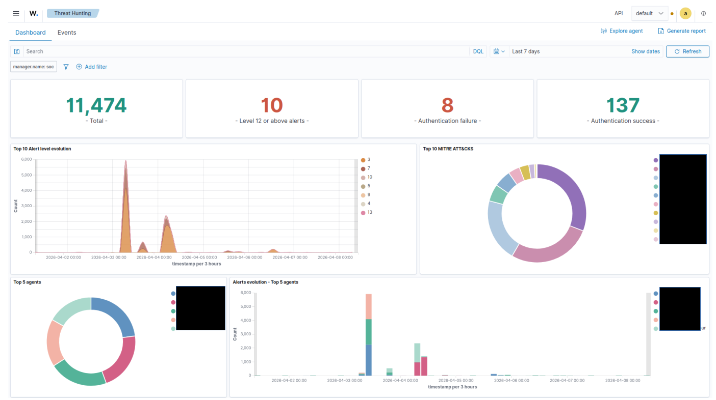
Cyber Security

Cyberangriffe sind längst kein Thema mehr nur für Konzerne. Phishing-Mails, gestohlene Passwörter, Ransomware oder manipulierte Updates treffen heute Unternehmen, Vereine und Privatpersonen gleichermassen. Oft genügt eine einzige ungeschützte Schwachstelle – und sensible Daten oder ganze Systeme stehen plötzlich still. Moderne IT-Sicherheit bedeutet deshalb mehr als nur eine Firewall. Es geht darum, Risiken frühzeitig zu erkennen, Systeme sauber zu strukturieren und ungewöhnliche Aktivitäten rechtzeitig zu bemerken – bevor aus einem kleinen Vorfall ein echtes Problem wird.

Meine Erfahrung & Umsetzung

Ich beschäftige mich intensiv mit dem Schutz von Netzwerken und Systemen – nicht nur technisch, sondern auch strategisch. Dazu gehören saubere Netzwerktrennung, nachvollziehbares Monitoring und regelmässige Überprüfungen der eigenen Infrastruktur. Sicherheit ist kein einmaliges Projekt, sondern ein fortlaufender Prozess. Genau dieser kontinuierliche Blick auf mögliche Schwachstellen macht den Unterschied. Als ich mir vor einiger Zeit ein SIEM (monitoring tool) installiert habe, war ich überraascht, was man in einem Netzwerk alles so für Logs sieht und was alles gerade abgeht. Ich lernte also, Firewall Regeln zu setzen, wie man Netzwerke voneinander trennt und noch vieles mehr. Und trotzdem stehe ich noch immer völlig am Anfang. Ich bin gespannt, was die Zukunft sonst noch so bringt.

Ein Blick lohnt sich

Schau gerne auch auf der Webseite eines guten Freundes vorbei. Er macht tolle Kurzfilme, hat einen eigenen YouTube Kanal und vereint seine beiden Hobbys Filme machen und Programmieren auf eine fantastische Art und Weise miteinander.

Zur Webseite →